• bitcoinBitcoin (BTC) $ 91,173.00
  • ethereumEthereum (ETH) $ 3,021.17
  • tetherTether (USDT) $ 1.00
  • xrpXRP (XRP) $ 2.19
  • bnbBNB (BNB) $ 889.03
  • usd-coinUSDC (USDC) $ 0.999757
  • tronTRON (TRX) $ 0.282173
  • staked-etherLido Staked Ether (STETH) $ 3,021.50
  • dogecoinDogecoin (DOGE) $ 0.148811
  • cardanoCardano (ADA) $ 0.423626
  • figure-helocFigure Heloc (FIGR_HELOC) $ 1.03
  • whitebitWhiteBIT Coin (WBT) $ 58.64
  • wrapped-stethWrapped stETH (WSTETH) $ 3,689.48
  • wrapped-bitcoinWrapped Bitcoin (WBTC) $ 90,960.00
  • bitcoin-cashBitcoin Cash (BCH) $ 550.52
  • wrapped-beacon-ethWrapped Beacon ETH (WBETH) $ 3,273.45
  • usdsUSDS (USDS) $ 0.999548
  • chainlinkChainlink (LINK) $ 13.28
  • leo-tokenLEO Token (LEO) $ 9.84
  • binance-bridged-usdt-bnb-smart-chainBinance Bridged USDT (BNB Smart Chain) (BSC-USD) $ 0.999821
  • hyperliquidHyperliquid (HYPE) $ 33.16
  • stellarStellar (XLM) $ 0.250553
  • wethWETH (WETH) $ 3,025.38
  • wrapped-eethWrapped eETH (WEETH) $ 3,270.88
  • moneroMonero (XMR) $ 418.39
  • ethena-usdeEthena USDe (USDE) $ 0.999195
  • zcashZcash (ZEC) $ 438.85
  • coinbase-wrapped-btcCoinbase Wrapped BTC (CBBTC) $ 91,166.00
  • litecoinLitecoin (LTC) $ 83.84
  • hedera-hashgraphHedera (HBAR) $ 0.143750
  • avalanche-2Avalanche (AVAX) $ 13.83
  • suiSui (SUI) $ 1.54
  • shiba-inuShiba Inu (SHIB) $ 0.000008
  • daiDai (DAI) $ 0.999512
  • world-liberty-financialWorld Liberty Financial (WLFI) $ 0.159546
  • crypto-com-chainCronos (CRO) $ 0.108046
  • susdssUSDS (SUSDS) $ 1.08
  • the-open-networkToncoin (TON) $ 1.61
  • ethena-staked-usdeEthena Staked USDe (SUSDE) $ 1.21
  • paypal-usdPayPal USD (PYUSD) $ 0.999548
  • uniswapUniswap (UNI) $ 6.14
  • usdt0USDT0 (USDT0) $ 0.999895
  • polkadotPolkadot (DOT) $ 2.26
  • mantleMantle (MNT) $ 1.08
  • canton-networkCanton (CC) $ 0.086345
  • bittensorBittensor (TAO) $ 297.62
  • aaveAave (AAVE) $ 179.60
  • usd1-wlfiUSD1 (USD1) $ 0.999235
  • bitget-tokenBitget Token (BGB) $ 3.61
  • memecoreMemeCore (M) $ 1.41
  • nearNEAR Protocol (NEAR) $ 1.85
  • blackrock-usd-institutional-digital-liquidity-fundBlackRock USD Institutional Digital Liquidity Fund (BUIDL) $ 1.00
  • okbOKB (OKB) $ 106.38
  • tether-goldTether Gold (XAUT) $ 4,223.15
  • falcon-financeFalcon USD (USDF) $ 0.998686
  • aster-2Aster (ASTER) $ 1.08
  • internet-computerInternet Computer (ICP) $ 3.98
  • ethereum-classicEthereum Classic (ETC) $ 13.91
  • pi-networkPi Network (PI) $ 0.243068
  • ethenaEthena (ENA) $ 0.267191
  • pepePepe (PEPE) $ 0.000005
  • jito-staked-solJito Staked SOL (JITOSOL) $ 170.75
  • binance-peg-wethBinance-Peg WETH (WETH) $ 3,022.43
  • pump-funPump.fun (PUMP) $ 0.003057
  • rainRain (RAIN) $ 0.007589
  • solanaWrapped SOL (SOL) $ 136.93
  • jupiter-perpetuals-liquidity-provider-tokenJupiter Perpetuals Liquidity Provider Token (JLP) $ 4.70
  • htx-daoHTX DAO (HTX) $ 0.000002
  • ondo-financeOndo (ONDO) $ 0.512911
  • kaspaKaspa (KAS) $ 0.059546
  • quant-networkQuant (QNT) $ 105.12
  • worldcoin-wldWorldcoin (WLD) $ 0.637216
  • aptosAptos (APT) $ 2.02
  • polygon-ecosystem-tokenPOL (ex-MATIC) (POL) $ 0.134528
  • pax-goldPAX Gold (PAXG) $ 4,248.84
  • syrupusdcsyrupUSDC (SYRUPUSDC) $ 1.14
  • usdtbUSDtb (USDTB) $ 1.00
  • bfusdBFUSD (BFUSD) $ 0.999182
  • kucoin-sharesKuCoin (KCS) $ 10.01
  • binance-bridged-usdc-bnb-smart-chainBinance Bridged USDC (BNB Smart Chain) (USDC) $ 0.999718
  • rocket-pool-ethRocket Pool ETH (RETH) $ 3,474.63
  • skySky (SKY) $ 0.055962
  • ripple-usdRipple USD (RLUSD) $ 0.999724
  • gatechain-tokenGate (GT) $ 10.53
  • wbnbWrapped BNB (WBNB) $ 888.59
  • global-dollarGlobal Dollar (USDG) $ 0.999702
  • algorandAlgorand (ALGO) $ 0.139270
  • hashnote-usycCircle USYC (USYC) $ 1.11
  • official-trumpOfficial Trump (TRUMP) $ 6.05
  • hash-2Provenance Blockchain (HASH) $ 0.023235
  • arbitrumArbitrum (ARB) $ 0.213920
  • flare-networksFlare (FLR) $ 0.015036
  • binance-staked-solBinance Staked SOL (BNSOL) $ 148.69
  • cosmosCosmos Hub (ATOM) $ 2.41
  • filecoinFilecoin (FIL) $ 1.60
  • vechainVeChain (VET) $ 0.013326
  • kelp-dao-restaked-ethKelp DAO Restaked ETH (RSETH) $ 3,202.28
  • ignition-fbtcFunction FBTC (FBTC) $ 91,262.00
  • lombard-staked-btcLombard Staked BTC (LBTC) $ 91,286.00
  • liquid-staked-ethereumLiquid Staked ETH (LSETH) $ 3,235.91
  • solv-btcSolv Protocol BTC (SOLVBTC) $ 90,860.00
  • syrupusdtsyrupUSDT (SYRUPUSDT) $ 1.11
  • xdce-crowd-saleXDC Network (XDC) $ 0.053203
  • nexoNEXO (NEXO) $ 0.947579
  • kinetic-staked-hypeKinetiq Staked HYPE (KHYPE) $ 33.41
  • superstate-short-duration-us-government-securities-fund-ustbSuperstate Short Duration U.S. Government Securities Fund (USTB) (USTB) $ 10.91
  • first-digital-usdFirst Digital USD (FDUSD) $ 0.996629
  • render-tokenRender (RENDER) $ 1.76
  • sei-networkSei (SEI) $ 0.139585
  • story-2Story (IP) $ 2.52
  • pancakeswap-tokenPancakeSwap (CAKE) $ 2.40
  • bonkBonk (BONK) $ 0.000010
  • jupiter-exchange-solanaJupiter (JUP) $ 0.250319
  • morphoMorpho (MORPHO) $ 1.48
  • ousgOUSG (OUSG) $ 113.47
  • janus-henderson-anemoy-aaa-clo-fundJanus Henderson Anemoy AAA CLO Fund (JAAA) $ 1.02
  • mantle-staked-etherMantle Staked Ether (METH) $ 3,264.75
  • renzo-restaked-ethRenzo Restaked ETH (EZETH) $ 3,217.29
  • arbitrum-bridged-wbtc-arbitrum-oneArbitrum Bridged WBTC (Arbitrum One) (WBTC) $ 91,064.00
  • clbtcclBTC (CLBTC) $ 90,635.00
  • pudgy-penguinsPudgy Penguins (PENGU) $ 0.011018
  • ondo-us-dollar-yieldOndo US Dollar Yield (USDY) $ 1.10
  • dashDash (DASH) $ 54.44
  • fetch-aiArtificial Superintelligence Alliance (FET) $ 0.261854
  • jupiter-staked-solJupiter Staked SOL (JUPSOL) $ 158.20
  • spx6900SPX6900 (SPX) $ 0.699293
  • bridged-usdc-polygon-pos-bridgePolygon Bridged USDC (Polygon PoS) (USDC.E) $ 0.999772
  • polygon-pos-bridged-dai-polygon-posPolygon PoS Bridged DAI (Polygon POS) (DAI) $ 0.999672
  • usdaiUSDai (USDAI) $ 1.00
  • optimismOptimism (OP) $ 0.324176
  • stakewise-v3-osethStakeWise Staked ETH (OSETH) $ 3,145.81
  • aerodrome-financeAerodrome Finance (AERO) $ 0.678603
  • beldexBeldex (BDX) $ 0.081871
  • virtual-protocolVirtuals Protocol (VIRTUAL) $ 0.931557
  • curve-dao-tokenCurve DAO (CRV) $ 0.422954
  • injective-protocolInjective (INJ) $ 5.85
  • lido-daoLido DAO (LDO) $ 0.654914
  • starknetStarknet (STRK) $ 0.127606
  • blockstackStacks (STX) $ 0.313217
  • tbtctBTC (TBTC) $ 91,058.00
  • l2-standard-bridged-weth-baseL2 Standard Bridged WETH (Base) (WETH) $ 3,021.75
  • myx-financeMYX Finance (MYX) $ 2.95
  • msolMarinade Staked SOL (MSOL) $ 183.84
  • usual-usdUsual USD (USD0) $ 0.998133
  • celestiaCelestia (TIA) $ 0.646571
  • newton-projectAB (AB) $ 0.006010
  • the-graphThe Graph (GRT) $ 0.050112
  • tezosTezos (XTZ) $ 0.489273
  • arbitrum-bridged-weth-arbitrum-oneArbitrum Bridged WETH (Arbitrum One) (WETH) $ 3,023.14
  • telcoinTelcoin (TEL) $ 0.005413
  • ether-fiEther.fi (ETHFI) $ 0.817440
  • usddUSDD (USDD) $ 0.999925
  • true-usdTrueUSD (TUSD) $ 0.996008
  • cgeth-hashkey-cloudcgETH Hashkey Cloud (CGETH.HASH) $ 2,460.42
  • mantle-bridged-usdt-mantleMantle Bridged USDT (Mantle) (USDT) $ 0.995297
  • ultimaUltima (ULTIMA) $ 4,771.09
  • flokiFLOKI (FLOKI) $ 0.000048
  • gtethGTETH (GTETH) $ 3,023.46
  • kaiaKaia (KAIA) $ 0.079402
  • stader-ethxStader ETHx (ETHX) $ 3,249.44
  • iotaIOTA (IOTA) $ 0.110321
  • eutblSpiko EU T-Bills Money Market Fund (EUTBL) $ 1.21
  • pendlePendle (PENDLE) $ 2.68
  • ethereum-name-serviceEthereum Name Service (ENS) $ 11.54
  • ether-fi-liquid-ethEther.Fi Liquid ETH (LIQUIDETH) $ 3,185.12
  • pyth-networkPyth Network (PYTH) $ 0.075122
  • trust-wallet-tokenTrust Wallet (TWT) $ 1.03
  • lorenzo-wrapped-bitcoinLorenzo Wrapped Bitcoin (ENZOBTC) $ 90,454.00
  • steakhouse-usdc-morpho-vaultSteakhouse USDC Morpho Vault (STEAKUSDC) $ 1.11
  • justJUST (JST) $ 0.042796
  • basic-attention-tokenBasic Attention (BAT) $ 0.281589
  • bitcoin-svBitcoin SV (BSV) $ 20.95
  • ghoGHO (GHO) $ 0.999534
  • plasmaPlasma (XPL) $ 0.210731
  • bittorrentBitTorrent (BTT) $ 0.00000041
  • conflux-tokenConflux (CFX) $ 0.079222
  • sonic-3Sonic (S) $ 0.107475
  • swethSwell Ethereum (SWETH) $ 3,329.99
  • doublezeroDoubleZero (2Z) $ 0.116071
  • the-sandboxThe Sandbox (SAND) $ 0.154200
  • usdbUSDB (USDB) $ 0.997196
  • heliumHelium (HNT) $ 2.14
  • sbtc-2sBTC (SBTC) $ 90,432.00
  • sun-tokenSun Token (SUN) $ 0.020593
  • decredDecred (DCR) $ 22.97
  • coinbase-wrapped-staked-ethCoinbase Wrapped Staked ETH (CBETH) $ 3,346.52
  • apenftAINFT (NFT) $ 0.00000039
  • binance-peg-dogecoinBinance-Peg Dogecoin (DOGE) $ 0.148806
  • dogwifcoindogwifhat (WIF) $ 0.376455
  • flowFlow (FLOW) $ 0.230662
  • bitcoin-avalanche-bridged-btc-bAvalanche Bridged BTC (Avalanche) (BTC.B) $ 91,066.00
  • ether-fi-staked-ethether.fi Staked ETH (EETH) $ 3,022.80
  • olympusOlympus (OHM) $ 22.66
  • jasmycoinJasmyCoin (JASMY) $ 0.007272
  • galaGALA (GALA) $ 0.007674
  • merlin-chainMerlin Chain (MERL) $ 0.339994
  • ape-and-pepeApe and Pepe (APEPE) $ 0.000002
  • benqi-liquid-staked-avaxBENQI Liquid Staked AVAX (SAVAX) $ 17.07
  • wrapped-hypeWrapped HYPE (WHYPE) $ 33.18
  • gnosisGnosis (GNO) $ 131.27

Solana Bulls Add Leverage as 21Shares ETF Withdrawal Sparks Brief Volatility

0 6

Solana Bulls Add Leverage as 21Shares ETF Withdrawal Sparks Brief Volatility

Key Notes

  • Solana price holds above $135 despite 21Shares withdrawing its SOL staking ETF application.
  • Derivatives data shows $12.5 million in bullish leverage added as traders counter bearish headlines.
  • Solana ETFs swung back to $5.3 million inflows on Friday, signaling improving sentiment after Thursday’s $8.3 million drawdown.

Solana price found firm support above $135 on Saturday, Nov. 29, positioning the asset to close the week with roughly 6% gains despite bearish sentiment triggered by 21Shares withdrawing its Solana staking ETF application, citing challenges in completing regulatory obligations.

Solana Bulls Add Leverage as 21Shares ETF Withdrawal Sparks Brief Volatility

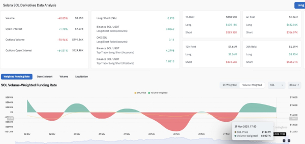
Solana open interest rises 1.7% as bulls defend $135 support after 21Shares withdrew its application for SOL ETF staking. | Source: Coinglass

Resilience from bull traders cushioned the downside impact, with Coinglass data showing Solana open interest rising 1.7%, even as SOL price dipped 1.25% intraday in the spot markets. This indicates that speculative traders added $12.5 million in notional leverage to defend the $135 price support level.

Solana’s funding rate also flipped positive to hit 0.0027% on the 8-hour time frame, showing the bulls are paying higher fees to keep bullish positions open.

The long-to-short ratio, hovering near 1.0, confirms that most of these new positions came from bullish market participants covering aggressively rather than from shorts piling in.

Solana Bulls Add Leverage as 21Shares ETF Withdrawal Sparks Brief Volatility

Solana ETF Flows as of Nov 28, 2025 | Source: FarsideInvestors

ETF flows also reinforced the resilience narrative. All actively traded Solana ETFs closed the week positive, recording $5.3 million inflows on Friday, reversing Thursday’s $8.3 million outflow that ended a 22-day inflow streak dating back to SEC approval on Feb. 28. The return to net inflows suggests traders expect the 21Shares ETF headwind to fade quickly.

Solana Price Forecast: Can Bulls Confirm the Falling Wedge Breakout Toward $220?

Solana continues to trade inside a well-defined falling wedge, a bullish reversal pattern formed when descending support and resistance lines converge. A breakout typically occurs when the price closes above the upper trendline, often triggering a rally proportional to the wedge’s height.

Solana is currently trading around $135–$136, sitting between the KC midline and lower band. A positive MACD crossover reflects improving trend strength and rising upside probability.

Solana Bulls Add Leverage as 21Shares ETF Withdrawal Sparks Brief Volatility

Solana (SOL) Technical Price Analysis | Source: TradingView

The falling wedge projection on the SOLUSD daily price chart shows upside potential of 62.24%, targeting the $220 level, if a confirmed breakout occurs above the wedge’s upper boundary near $150. Conversely, downside risk is marked at 29.13%, referencing a potential retest of wedge support near $120.

On the upside, a daily close above $143.10 followed by a breakout above $150–$152 would complete the falling wedge structure. If this occurs, Solana could accelerate toward the $200–$220 measured-move target.

Disclaimer: Coinspeaker is committed to providing unbiased and transparent reporting. This article aims to deliver accurate and timely information but should not be taken as financial or investment advice. Since market conditions can change rapidly, we encourage you to verify information on your own and consult with a professional before making any decisions based on this content.

Source

Leave A Reply

Your email address will not be published.